OTel stack

Deploy an open source observability stack based on OpenTelemetry (OTel) that includes the following components:

  • Logs: Centralized log collection and storage with Grafana Loki.
  • Traces: Distributed tracing with Grafana Tempo.
  • Metrics: Time-series metrics collection with Prometheus.
  • Collection: Unified telemetry collection with OpenTelemetry Collector.
  • Visualization: Comprehensive dashboards with Grafana.

About

Observability tools are essential to gain insight into the health and performance of your gateway proxies. OpenTelemetry (OTel) is a flexible, open source framework that provides a set of APIs, libraries, and instrumentation to help capture and export observability data. However, you can follow a similar process as this guide to use the tools that you prefer.

Observability data types

Observability is built on three core pillars as described in the following table. By combining these three data types, you get a complete picture of your system’s health and performance.

Pillar Description
Logs Discrete events that happen at a specific time with detailed context.
Metrics Numerical measurements aggregated over time intervals.
Traces Records of requests as they flow through distributed systems.

Architecture

Review the following diagram to understand the architecture of the observability stack.

The gateway proxy acts as the primary telemetry generator, while the OTel Collectors serve as the central routing hub for all observability data.

  flowchart TD
    A["1- Application Traffic"] --> B["2- Gateway proxy"]
    B --> C["3- OTel Collectors"]
    C --> D["4- Storage Backends"]
    D --> D1["Logs (Loki)"]
    D --> D2["Traces (Tempo)"]
    D --> D3["Metrics (Prometheus)"]
    D1 --> E["5- Visualization (Grafana)"]
    D2 --> E
    D3 --> E

Architecture data flow:

  1. Application Traffic: Applications send requests to the gateway proxy.
  2. Gateway Processing: The gateway proxy processes requests and generates telemetry data in the form of logs, traces, and metrics.
  3. Telemetry Collection: The OTel Collectors receive telemetry data from the gateway proxy.
  4. Data Storage: The OTel Collectors route data to the appropriate storage backends:
    • Logs go to Loki for log aggregation and storage.
    • Traces go to Tempo for distributed tracing storage.
    • Metrics go to Prometheus for time-series metrics storage.
  5. Visualization: Grafana queries the storage backends as data sources to create unified dashboards.

More considerations

Push model: This guide sets up the OTel collectors to push metrics to the storage backends (push model), vs. setting up the backends such as Prometheus to scrape metrics from the collector pod (pull model). The push model is used because it shows the ease and consistency of using OTel for demonstration purposes. It also supports Native Histograms out of the box, which the pull model does not due to a known OTel issue with the Prometheus exporter.

Debug exporter: The example pipelines in all three OTel collectors set up the debug exporter. This exporter is useful for testing and validation purposes. However, for production scenarios, remove this exporter to avoid performance impacts.

Prometheus exporter: If you prefer the pull model to the push model, you can use prometheusexporter’s promexporter port with Prometheus to scrape metrics from the collector pod, such as configured in the example later. Also, if you use the pull model, make sure to configure Prometheus to handle Native Histograms and scrape the metrics directly as for this model OTel’s prometheusexporter is not yet supported, per the known issue previously mentioned.

Before you begin

  1. Follow the Get started guide to install kgateway.

  2. Follow the Sample app guide to create a gateway proxy with an HTTP listener and deploy the httpbin sample app.

  3. Get the external address of the gateway and save it in an environment variable.

    export INGRESS_GW_ADDRESS=$(kubectl get svc -n kgateway-system http -o jsonpath="{.status.loadBalancer.ingress[0]['hostname','ip']}")
    echo $INGRESS_GW_ADDRESS  
    kubectl port-forward deployment/http -n kgateway-system 8080:8080

Step 1: Install Grafana Loki and Tempo

Grafana is a suite of open source tools that help you analyze, visualize, and monitor data in your cluster. For the OTel stack, you install the following Grafana components:

  • Loki: A log aggregation system that indexes metadata about your logs as a set of labels, not the actual log contents. This way, Loki is more cost-efficient and performant than traditional log aggregation systems.
    Loki works best when you use structured logging in your applications, such as JSON format.
  • Tempo: A distributed tracing system that stores trace data in object storage (like Amazon S3) and integrates seamlessly with Grafana for visualization. Distributed tracing helps you see how requests move through a microservices environment, which helps you identify performance bottlenecks, debug issues, and otherwise monitor your system’s health to ensure SLA compliance.

Steps to install:

  1. Deploy Grafana Loki to your cluster.

    helm upgrade --install loki loki \
    --repo https://grafana.github.io/helm-charts \
    --version 6.24.0 \
    --namespace telemetry \
    --create-namespace \
    --values - <<EOF
    loki:
      commonConfig:
        replication_factor: 1
      schemaConfig:
        configs:
          - from: 2024-04-01
            store: tsdb
            object_store: s3
            schema: v13
            index:
              prefix: loki_index_
              period: 24h
      auth_enabled: false
    singleBinary:
      replicas: 1
    minio:
      enabled: true
    gateway:
      enabled: false
    test:
      enabled: false
    monitoring:
      selfMonitoring:
        enabled: false
        grafanaAgent:
          installOperator: false
    lokiCanary:
      enabled: false
    limits_config:
      allow_structured_metadata: true
    memberlist:
      service:
        publishNotReadyAddresses: true
    deploymentMode: SingleBinary
    backend:
      replicas: 0
    read:
      replicas: 0
    write:
      replicas: 0
    ingester:
      replicas: 0
    querier:
      replicas: 0
    queryFrontend:
      replicas: 0
    queryScheduler:
      replicas: 0
    distributor:
      replicas: 0
    compactor:
      replicas: 0
    indexGateway:
      replicas: 0
    bloomCompactor:
      replicas: 0
    bloomGateway:
      replicas: 0
    EOF
  2. Deploy Grafana Tempo to your cluster.

    helm upgrade --install tempo tempo \
    --repo https://grafana.github.io/helm-charts \
    --version 1.16.0 \
    --namespace telemetry \
    --create-namespace \
    --values - <<EOF
    persistence:
      enabled: false
    tempo:
      receivers:
        otlp:
          protocols:
            grpc:
              endpoint: 0.0.0.0:4317
    EOF
  3. Verify that the Grafana pods are running.

    kubectl get pods -n telemetry -l 'app.kubernetes.io/name in (loki,tempo)'

    Example output:

    NAME                   READY   STATUS    RESTARTS   AGE
    loki-0                 2/2     Running   0          3m45s
    loki-chunks-cache-0    2/2     Running   0          3m45s
    loki-results-cache-0   2/2     Running   0          3m45s
    tempo-0                1/1     Running   0          2m10s
    

Step 2: Install the OTel Collector

The OpenTelemetry collector acts as a centralized agent that scrapes metrics from the kgateway control plane and data plane gateway proxies. Then, the OTel collector exposes these metrics in Prometheus format so that other tools in your observability stack, such as Grafana, can in turn scrape the OTel collector and visualize the data.

By using an OTel collector to aggregate metrics, you avoid having to configure each application individually to send their metrics to each backend observability tool. This setup simplifies your setup, lets you more easily change backends, improves reliability and debuggability, and lets you optimize preprocessing activities such as filtering, transforming, or enriching the metrics before scraping.

You can deploy three separate OTel collectors that are optimized for the three different types of telemetry data: metrics, logs, and traces. This way, you can scale and optimize each collector based on your telemetry needs.

⚠️
The example pipelines in all three OTel collectors set up the debug exporter. This exporter is useful for testing and validation purposes. However, for production scenarios, remove this exporter to avoid performance impacts.
  1. Deploy the metrics collector to handle numerical measurements and time-series data. Note that you can also use the promexporter endpoint with Prometheus to scrape metrics from the collector pod, if you prefer the pull model to the push model.

    helm upgrade --install opentelemetry-collector-metrics opentelemetry-collector \
    --repo https://open-telemetry.github.io/opentelemetry-helm-charts \
    --version 0.127.2 \
    --set mode=deployment \
    --set image.repository="otel/opentelemetry-collector-contrib" \
    --set command.name="otelcol-contrib" \
    --namespace=telemetry \
    --create-namespace \
    -f -<<EOF
    clusterRole:
      create: true
      rules:
      - apiGroups:
        - ''
        resources:
        - 'pods'
        - 'nodes'
        verbs:
        - 'get'
        - 'list'
        - 'watch'
    ports:
      promexporter:
        enabled: true
        containerPort: 9099
        servicePort: 9099
        protocol: TCP
    
    command:
      extraArgs:
        - "--feature-gates=receiver.prometheusreceiver.EnableNativeHistograms"
    
    config:
      receivers:
        prometheus/kgateway-dataplane:
          config:
            global:
              scrape_protocols: [ PrometheusProto, OpenMetricsText1.0.0, OpenMetricsText0.0.1, PrometheusText0.0.4 ]
            scrape_configs:
            # Scrape the kgateway proxy pods
            - job_name: kgateway-gateways
              honor_labels: true
              kubernetes_sd_configs:
              - role: pod
              relabel_configs:
                - action: keep
                  regex: kube-gateway
                  source_labels:
                  - __meta_kubernetes_pod_label_kgateway
                - source_labels: [__meta_kubernetes_pod_annotation_prometheus_io_scrape]
                  action: keep
                  regex: true
                - source_labels: [__meta_kubernetes_pod_annotation_prometheus_io_path]
                  action: replace
                  target_label: __metrics_path__
                  regex: (.+)
                - action: replace
                  source_labels:
                  - __meta_kubernetes_pod_ip
                  - __meta_kubernetes_pod_annotation_prometheus_io_port
                  separator: ':'
                  target_label: __address__
                - action: labelmap
                  regex: __meta_kubernetes_pod_label_(.+)
                - source_labels: [__meta_kubernetes_namespace]
                  action: replace
                  target_label: kube_namespace
                - source_labels: [__meta_kubernetes_pod_name]
                  action: replace
                  target_label: pod
        prometheus/kgateway-controlplane:
          config:
            global:
              scrape_protocols: [ PrometheusProto, OpenMetricsText1.0.0, OpenMetricsText0.0.1, PrometheusText0.0.4 ]
            scrape_configs:
            # Scrape the kgateway controlplane pods
            - job_name: kgateway-controlplane
              honor_labels: true
              kubernetes_sd_configs:
              - role: pod
              relabel_configs:
                - action: keep
                  regex: kgateway
                  source_labels:
                  - __meta_kubernetes_pod_label_kgateway
                - source_labels: [__meta_kubernetes_pod_annotation_prometheus_io_scrape]
                  action: keep
                  regex: true
                - source_labels: [__meta_kubernetes_pod_annotation_prometheus_io_path]
                  action: replace
                  target_label: __metrics_path__
                  regex: (.+)
                - action: replace
                  source_labels:
                  - __meta_kubernetes_pod_ip
                  - __meta_kubernetes_pod_annotation_prometheus_io_port
                  separator: ':'
                  target_label: __address__
                - action: labelmap
                  regex: __meta_kubernetes_pod_label_(.+)
                - source_labels: [__meta_kubernetes_namespace]
                  action: replace
                  target_label: kube_namespace
                - source_labels: [__meta_kubernetes_pod_name]
                  action: replace
                  target_label: pod
      exporters:
        prometheus:
          endpoint: 0.0.0.0:9099
        prometheusremotewrite/kube-prometheus-stack:
          endpoint: http://kube-prometheus-stack-prometheus.telemetry.svc:9090/api/v1/write
        debug:
          verbosity: detailed
      service:
        pipelines:
          metrics:
            receivers: [prometheus/kgateway-dataplane, prometheus/kgateway-controlplane]
            processors: [batch]
            exporters: [debug, prometheusremotewrite/kube-prometheus-stack]
    EOF
  2. Deploy the logs collector to process and forward application logs.

    helm upgrade --install opentelemetry-collector-logs opentelemetry-collector \
    --repo https://open-telemetry.github.io/opentelemetry-helm-charts \
    --version 0.127.2 \
    --set mode=deployment \
    --set image.repository="otel/opentelemetry-collector-contrib" \
    --set command.name="otelcol-contrib" \
    --namespace=telemetry \
    --create-namespace \
    -f -<<EOF
    config:
      receivers:
        otlp:
          protocols:
            grpc:
              endpoint: 0.0.0.0:4317
            http:
              endpoint: 0.0.0.0:4318
      exporters:
        otlphttp/loki:
          endpoint: http://loki.telemetry.svc.cluster.local:3100/otlp
          tls:
            insecure: true
        debug:
          verbosity: detailed
      service:
        pipelines:
          logs:
            receivers: [otlp]
            processors: [batch]
            exporters: [debug, otlphttp/loki]
    EOF
  3. Deploy the traces collector to handle distributed tracing data.

    helm upgrade --install opentelemetry-collector-traces opentelemetry-collector \
    --repo https://open-telemetry.github.io/opentelemetry-helm-charts \
    --version 0.127.2 \
    --set mode=deployment \
    --set image.repository="otel/opentelemetry-collector-contrib" \
    --set command.name="otelcol-contrib" \
    --namespace=telemetry \
    --create-namespace \
    -f -<<EOF
    config:
      receivers:
        otlp:
          protocols:
            grpc:
              endpoint: 0.0.0.0:4317
            http:
              endpoint: 0.0.0.0:4318
      exporters:
        otlp/tempo:
          endpoint: http://tempo.telemetry.svc.cluster.local:4317
          tls:
            insecure: true
        debug:
          verbosity: detailed
      service:
        pipelines:
          traces:
            receivers: [otlp]
            processors: [batch]
            exporters: [debug, otlp/tempo]
    EOF
  4. Verify that the OpenTelemetry collector pods are running.

    kubectl get pods -n telemetry -l app.kubernetes.io/name=opentelemetry-collector

    Example output:

    NAME                                               READY   STATUS    RESTARTS   AGE
    opentelemetry-collector-logs-676777487b-wbtkj      1/1     Running   0          56s
    opentelemetry-collector-metrics-6cdbc47594-mfrzs   1/1     Running   0          69s
    opentelemetry-collector-traces-7696858cf9-tjllx    1/1     Running   0          51s
    

Step 3: Set up Prometheus

Prometheus is a monitoring system and time-series database that collects metrics from configured targets at given intervals. It’s the de facto standard for metrics collection in cloud-native environments. You can use the PromQL query language to set up flexible queries and alerts based on the metrics.

  1. Deploy Prometheus in your cluster.

    helm upgrade --install kube-prometheus-stack kube-prometheus-stack \
    --repo https://prometheus-community.github.io/helm-charts \
    --version 75.6.1 \
    --namespace telemetry \
    --create-namespace \
    --values - <<EOF
    alertmanager:
      enabled: false
    prometheus:
      prometheusSpec:
        ruleSelectorNilUsesHelmValues: false
        serviceMonitorSelectorNilUsesHelmValues: false
        podMonitorSelectorNilUsesHelmValues: false
        enableFeatures:
          - native-histograms
        enableRemoteWriteReceiver: true
    grafana:
      enabled: true
      defaultDashboardsEnabled: true
      datasources:
       datasources.yaml:
         apiVersion: 1
         datasources:
          - name: Prometheus
            type: prometheus
            uid: prometheus
            access: proxy
            orgId: 1
            url: http://kube-prometheus-stack-prometheus.telemetry:9090
            basicAuth: false
            editable: true
            jsonData:
              httpMethod: GET
              exemplarTraceIdDestinations:
              - name: trace_id
                datasourceUid: tempo
          - name: Tempo
            type: tempo
            access: browser
            basicAuth: false
            orgId: 1
            uid: tempo
            url: http://tempo.telemetry.svc.cluster.local:3100
            isDefault: false
            editable: true
          - orgId: 1
            name: Loki
            type: loki
            typeName: Loki
            access: browser
            url: http://loki.telemetry.svc.cluster.local:3100
            basicAuth: false
            isDefault: false
            editable: true
    EOF
  2. Verify that the Prometheus stack’s components are up and running.

    kubectl get pods -n telemetry -l app.kubernetes.io/instance=kube-prometheus-stack

    Example output:

    NAME                                                        READY   STATUS    RESTARTS   AGE
    kube-prometheus-stack-grafana-b546d7755-ks7sn               3/3     Running   0          72s
    kube-prometheus-stack-kube-state-metrics-684f8c7558-xhn2p   1/1     Running   0          72s
    kube-prometheus-stack-operator-6dc9c666c5-pwzkb             1/1     Running   0          72s
    kube-prometheus-stack-prometheus-node-exporter-z7csm        1/1     Running   0          72s
    

Step 4: Configure telemetry policies

Now that you have the telemetry stack set up, you can configure the telemetry policies to collect logging and tracing data for your gateway environment. The ListenerPolicy lets you configure how to collect, process, and route logs and traces for your Gateway or ListenerSet resources. Note that metrics are collected automatically.

  1. Create a ListenerPolicy to collect and store logs in Loki. The policy applies to the http Gateway that serves traffic to the httpbin app that you set up before you began.

    kubectl apply -f- <<EOF
    apiVersion: gateway.kgateway.dev/v1alpha1
    kind: ListenerPolicy
    metadata:
      name: logging-policy
      namespace: kgateway-system
    spec:
      targetRefs:
      - group: gateway.networking.k8s.io
        kind: Gateway
        name: http
      default:
        httpSettings:
          accessLog:
          - openTelemetry:
              grpcService:
                backendRef:
                  name: opentelemetry-collector-logs
                  namespace: telemetry
                  port: 4317
                logName: "http-gateway-access-logs"
              body: >-
                "%REQ(:METHOD)% %REQ(X-ENVOY-ORIGINAL-PATH?:PATH)% %RESPONSE_CODE% "%REQ(:AUTHORITY)%" "%UPSTREAM_CLUSTER%"'            
    EOF
  2. Create a Kubernetes ReferenceGrant so that the ListenerPolicy can apply to the OTel logs collector service.

    kubectl apply -f- <<EOF
    apiVersion: gateway.networking.k8s.io/v1beta1
    kind: ReferenceGrant
    metadata:
      name: allow-otel-collector-logs-access
      namespace: telemetry
    spec:
      from:
      - group: gateway.kgateway.dev
        kind: ListenerPolicy
        namespace: kgateway-system
      to:
      - group: ""
        kind: Service
        name: opentelemetry-collector-logs
    EOF
  3. Create another ListenerPolicy to collect and store traces in Tempo.

    kubectl apply -f- <<EOF
    apiVersion: gateway.kgateway.dev/v1alpha1
    kind: ListenerPolicy
    metadata:
      name: tracing-policy
      namespace: kgateway-system
    spec:
      targetRefs:
      - group: gateway.networking.k8s.io
        kind: Gateway
        name: http
      default:
        httpSettings:
          tracing:
            provider:
              openTelemetry:
                serviceName: http
                grpcService:
                  backendRef:
                    name: opentelemetry-collector-traces
                    namespace: telemetry
                    port: 4317
            spawnUpstreamSpan: true
    EOF
  4. Create a Kubernetes ReferenceGrant so that the ListenerPolicy can apply to the OTel traces collector service.

    kubectl apply -f- <<EOF
    apiVersion: gateway.networking.k8s.io/v1beta1
    kind: ReferenceGrant
    metadata:
      name: allow-otel-collector-traces-access
      namespace: telemetry
    spec:
      from:
      - group: gateway.kgateway.dev
        kind: ListenerPolicy
        namespace: kgateway-system
      to:
      - group: ""
        kind: Service
        name: opentelemetry-collector-traces
    EOF

Step 5: Verify your setup

To verify that your setup is working, generate sample traffic and review the logs and Grafana dashboard.

  1. Generate traffic for the httpbin app.

    for i in {1..5}; do curl -v http://$INGRESS_GW_ADDRESS:8080/status/418 -H "host: www.example.com:8080"; done
    for i in {1..5}; do curl -v localhost:8080/status/418 -H "host: www.example.com:8080"; done

    Example output:

    < HTTP/1.1 418 Unknown
    I'm a teapot!
    ...
  2. Check that logs are being collected.

    kubectl -n telemetry logs deploy/opentelemetry-collector-logs | grep '/status/418' | wc -l

    Example output: The count matches the number of requests that you sent, such as 5.

    
        5
  3. Check that traces are being collected.

    kubectl -n telemetry logs deploy/opentelemetry-collector-traces | grep 'http.status_code: Str(418)' | wc -l

    Example output: The count traces the number of services that were involved in responding to the request, such as 10.

    
       10

Step 6: Explore Grafana dashboards

You can use the pre-built Grafana dashboards to observe the control and data plane statuses.

  1. Create Grafana dashboards for the control and data plane metrics. For example, you can download the following sample Grafana dashboard configurations:

    • Envoy dashboard
      curl -L "https://kgateway.dev/docs/main/envoy/observability/envoy.json" >> envoy.json 
    • Kgateway operations dashboard
      curl -L "http://kgateway.dev/docs/main/envoy/observability/kgateway.json" >> kgateway.json 
  2. Import the Grafana dashboards.

    kubectl -n telemetry create cm envoy-dashboard \
    --from-file=envoy.json
    kubectl -n telemetry create cm kgateway-dashboard \
    --from-file=kgateway.json
    kubectl label -n telemetry cm envoy-dashboard grafana_dashboard=1
    kubectl label -n telemetry cm kgateway-dashboard grafana_dashboard=1
  3. Open and log in to Grafana by using the username admin and password prom-operator.

    open "http://$(kubectl -n telemetry get svc kube-prometheus-stack-grafana -o jsonpath="{.status.loadBalancer.ingress[0]['hostname','ip']}"):3000"
    1. Port-forward the Grafana service to your local machine.
      kubectl port-forward deployment/kube-prometheus-stack-grafana -n telemetry 3000
    2. Open Grafana in your browser by using the following URL: http://localhost:3000
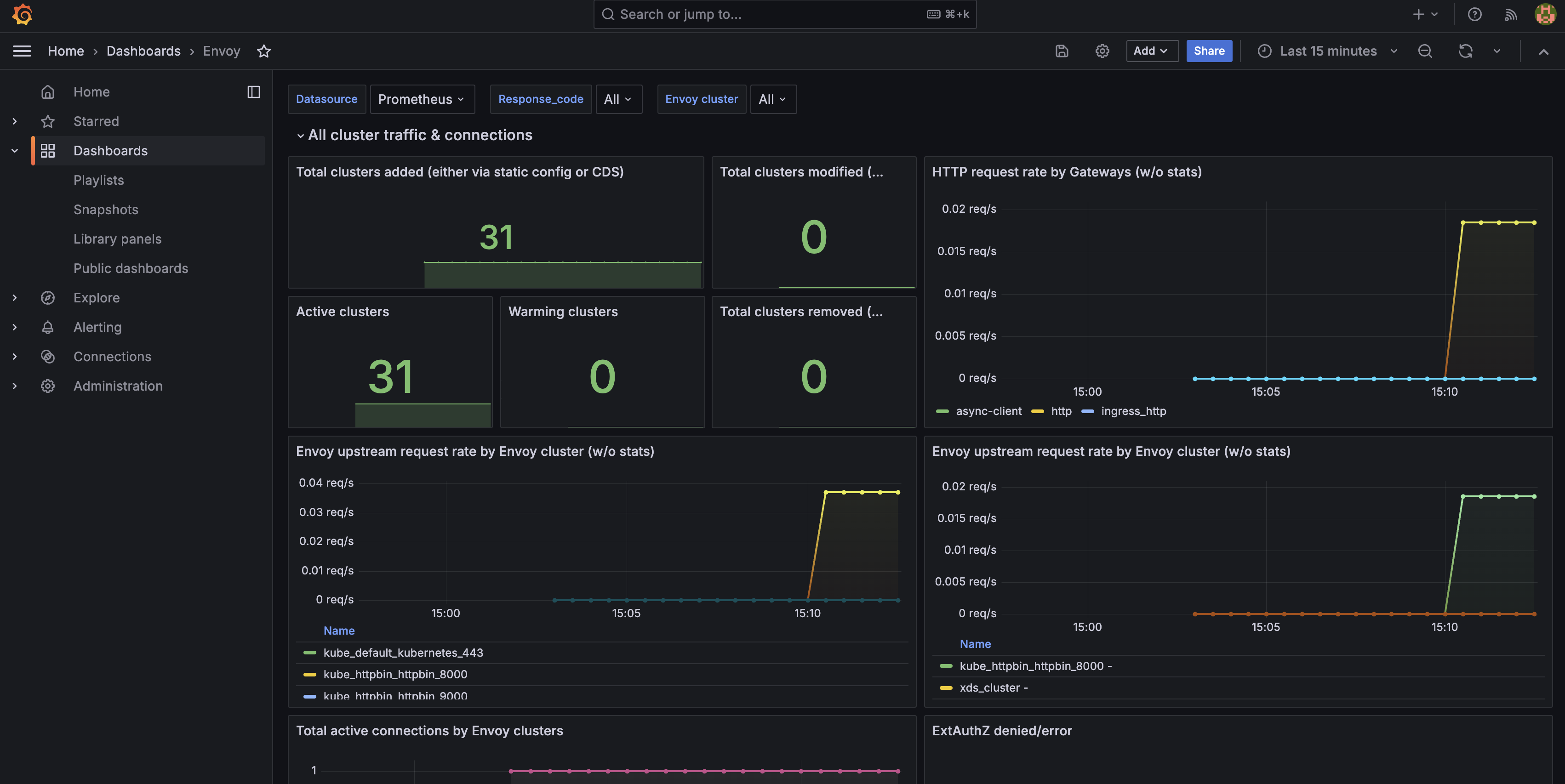
  4. Go to Dashboards > Envoy to open the Envoy dashboard that you imported. Verify that you see Envoy-specific data, such as the number of clusters, request rates, or active connections. You can also see metrics for the traffic that you generated for the httpbin app.

    Metric Description
    Total clusters added The total number of Envoy clusters that were added to the Envoy cluster manager.
    Total clusters modified The total number of Envoy clusters that were modified.
    HTTP request rate by gateway The per-second HTTP request rate (QPS) over the last 5 minutes for each Envoy listener/HTTP connection manager.
    Active clusters The number of warmed clusters that are ready to serve traffic.
    Warming clusters The number of clusters that are in the warming phase. These clusters cannot serve traffic.
    Total clusters removed The number of removed clusters.
    Envoy upstream request rate by Envoy cluster The per-second rate of upstream requests for each cluster over the last 5 minutes.
    Total active connections by Envoy cluster The total number of active connections to each upstream cluster.
    ExtAuthZ denied/error The average rate of extauth errors over the last 5 minutes.
    Envoy upstream request latency by Envoy cluster The 90th percentile response time for each Envoy cluster over the last 5 minutes.
    Envoy upstream failure rate by Envoy cluster The rate of failed upstream connection attempts per cluster over the last 5 minutes.
    Envoy upstream request rate The HTTP request rate to each upstream cluster.
    Total active connections by gateways The total number of active connections each gateway has to its upstream clusters.
    Envoy upstream request latency The 90th percentile upstream request latency for each cluster.
  5. Go to Dashboards > Kgateway Operations to open the Kgateway Operations dashboard that you imported. Verify that you see kgateway metrics, such as the translation and reconciliation time, total number of operations, or the number of resources in your cluster.

    Metric Description
    Number of translations running per translator The number of active Kubernetes Gateway API translations.
    Number of reconciliations running per controller The number of active reconciliations for each controller.
    Number of resources The number of Kubernetes Gateway API and kgateway resources in your cluster.
    Translations rate by results The rate of translations in seconds and their statuses.
    Reconciliation rate by results The rate of reconciliations in seconds and their statuses.
    Status syncs rate by results The rate of status syncs in seconds and their statuses.
    Total operations The total number of reconciliations for each controller plus the total number of translations for each translator, and the total number of status syncs for each status syncer.
    XDS resources by gateway The total number of resources in the XDS snapshot for each gateway, such as clusters, endpoints, listeners, and routes.
    Routing domains per gateway port The total number of routing domains for each gateway and port.
    Reconciliation latency In the last 5 minutes, the amount of time that it took 70%, 90%, and 99% of reconciliation processes to finish.
    Status Syncer Latency In the last 5 minutes, the amount of time that it took 70%, 90%, and 99% of status syncs to finish.
    Translation Latency In the last 5 minutes, the amount of time that it took 70%, 90%, and 99% of translations to finish.
    XDS Snapshot Sync Latency In the last 5 minutes, the amount of time that it took 70%, 90%, and 99% of xDS snapshots to finish.
    Resource Status Sync Latency In the last 5 minutes, the amount of time that it took 70%, 90%, and 99% of resource status syncs to finish.
    Status Syncs by Resource The total number of status syncs completed by resource type.

Cleanup

You can remove the resources that you created in this guide.
  1. Remove the configmap for the Envoy gateway proxy dashboard and delete the envoy.json file.

    kubectl delete cm envoy-dashboard -n telemetry
    rm envoy.json
    kubectl delete cm kgateway-dashboard -n telemetry
    rm kgateway.json
  2. Delete the ListenerPolicy policies that collect logs and traces.

    kubectl delete listenerpolicy logging-policy -n kgateway-system
    kubectl delete listenerpolicy tracing-policy -n kgateway-system
  3. Uninstall the Grafana Loki and Tempo components.

    helm uninstall loki -n telemetry
    helm uninstall tempo -n telemetry
  4. Uninstall the OpenTelemetry collectors.

    helm uninstall opentelemetry-collector-metrics -n telemetry
    helm uninstall opentelemetry-collector-logs -n telemetry
    helm uninstall opentelemetry-collector-traces -n telemetry
  5. Uninstall the Prometheus stack.

    helm uninstall kube-prometheus-stack -n telemetry
  6. Remove the telemetry namespace.

    kubectl delete namespace telemetry